LEGADO
Pioneirismo em Sistemas de Gerência de Pavimentos no Brasil
Ao longo de três décadas, estruturamos a gestão de pavimentos no Brasil conectando dados de campo (FWD, IRI, LVC/LVD, defeitos, tráfego) a modelos de desempenho (HDM) e a sistemas corporativos de decisão (SGP/SIGAPLAN). A jornada começa no DNER/DNIT no início dos anos 1990, quando padronizamos levantamentos, formamos equipes e inauguramos análises em rede que transformaram dados dispersos em programações plurianuais de manutenção e restauração. Na metade da década, a abordagem ganhou escala nacional, com banco de dados único e priorização orientada por desempenho.
No fim dos anos 1990 e início dos 2000, a metodologia migrou para concessionárias (Autoban, ViaOeste, ViaLagos, Coviplan, Tebe), com calibração local dos modelos e integração de custos do ciclo de vida. Em seguida, avançamos nos DERs, com destaque para o DER-RJ, consolidando rotinas de diagnóstico, cenários orçamentários e auditoria técnica. Na década de 2010, o SIGAPLAN/DNIT unificou painéis executivos, acompanhamento de contratos e análises HDM em ambiente web, facilitando decisões e transparência.
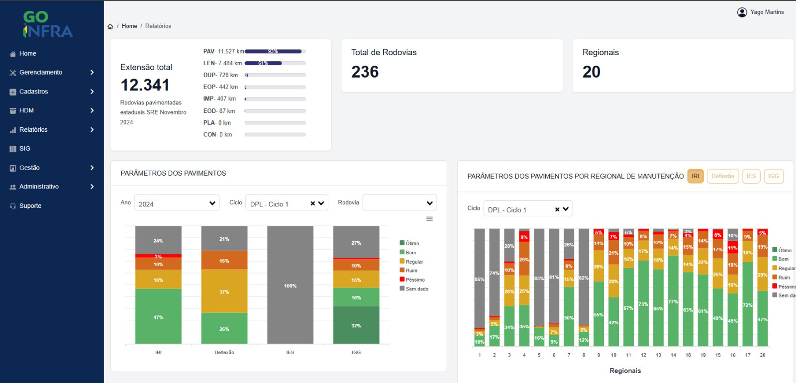
Mais recentemente, apoiamos a GOINFRA (Goiás) na implantação e operação do SGP, com base de dados espaciais atualizada, rotinas de planejamento plurianual, relatórios de planejamento e de análises de levantamentos, além de governança e indicadores para priorização — um passo decisivo para institucionalizar a cultura de gestão por desempenho no estado. Em paralelo, no exterior, apoiamos a ABC (Bolívia) com inventário e auscultação em escala nacional (rodovias e obras de arte), treinamento intensivo e o primeiro arranjo de gestão viária do país.
Esse percurso consolidou um legado replicável: dados confiáveis, modelos calibrados, governança clara, transferência de tecnologia e decisões transparentes — da rede federal aos estados, das concessões à escala internacional — sempre com foco no usuário, na segurança viária e no custo do ciclo de vida.


















